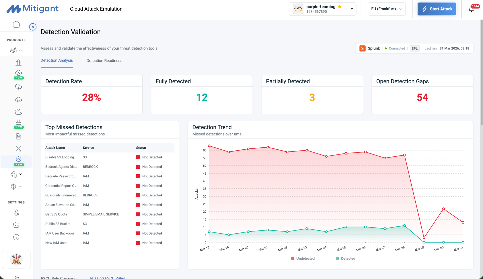
Detection Validation
Challenge


How Mitigant Helps
Customer Outcomes


Challenge

How Mitigant Helps

Customer Outcomes
Cloud Detection Assurance Across the Pipeline, Beyond Rules

See Mitigant Cloud Pentesting in Action
Why Mitigant Cloud Pentesting
250+ Attacks
Exploitability Validation
Attack Builder
AI-Powered Attack Analytics
On-Demand Execution
Compliance Ready
Frequently Asked Questions
Does this replace manual penetration testing?
Yes for routine validation, but annual deep-dive manual pentests still provide value for comprehensive assessments. Mitigant eliminates the need for quarterly external cloud pentests while maintaining continuous security validation. We also offer a combination of human-led and automated with our partners if required.
Is this safe to run in production environments?
Yes. Mitigant uses read-only operations by default with safe modes for production. All attack scenarios validate exploitability without causing service disruption. You control which attacks run and when.
How is this different from CSPM/CNAPP tools like Wiz or Orca?
CSPM/CNAPP tools scan for misconfigurations but can't prove exploitability. Mitigant validates which findings are actually exploitable by executing real attack scenarios, eliminating false positives. Think: posture assessments finds issues, Mitigant proves which ones attackers can exploit (posture validation)
How quickly can we get started?
Most customers run their first attack scenarios within 30 minutes. Setup requires only read-only cloud permissions. No agents, no code changes, no infrastructure modifications.




